日立分散式控制系统 EX-N01
日立分散式控制系统EX系列自1975年发售以来,作为化学、药品、食品、能源、水处理、环保等各种领域的监控系统,被许多客户广为采用。
特点1
从操作工作的精神压力中解放出来
为了能轻松地操作,全面更新了人机界面。
提高操作性和效率,提供令人放心、安全的运转环境。
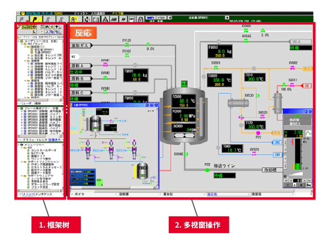
操作功能
以视窗模式开启运转所需的画面,切实支持高效率的操作。
1. 框架树
从框架树展开图形趋势、计量仪表等。框架树有3种,即用户树、框架结构树、菜单树,对用户树能按登入用户定制排列。
2. 多视窗操作
图形、趋势等,多个画面能在界面同时展开。
能任意配置框架,并任意放大缩小。
易于理解设备相互之间关系的时序图方式顺序控制
用时序图方式记述批次制程的复杂变化。通过定义工序、输出模式、条件式, 能方便地掌握执行中的工序、下一道工序。并能显示信号的注释、O N / O F F 、定时器/ 计数器值, 以及通过执行步骤的自动滚动等实现生产工艺的可视化监视、操作。
同时还拥有其他丰富的功能。详细情况请点击咨询按钮,咨询我们。
特点2
不受硬件、场所限制
瘦客户机终端不受硬件、OS版本限制。※
提供无线平板电脑的操作员控制台等各种操作环境.
* 需支持远程桌面。
高可靠性的硬件群
集结了日立集团的技术,确保了高可靠性。
1. 操作员工作站
备有高可靠性的机型,该机型的操作员工作站采用日立制硬盘,内存采用ECC存储器,并采用硬盘冗余化结构等。
机架有2种类型,即工作站和半工作站,可根据设置环境和用途选购。
* 除了上述之外,还备有PC服务器类型。
2. 专用操作键盘
能利用可编程功能键(76个)迅速打开所需画面。可实现键盘输入难以进行的多种计量仪表的同时寸动操作。
3. 主控制器
采用凝聚了日立公司微机技术的RISC处理器SH4微机* 实现了高控制性能,及高速运算功能。SH4微机作为输入设备的RISC CPU已被众多用户采用,运转稳定性也非常出色。
EX系列的亲和性
EX-N01与传统的EX系列具有高度兼容性。并具有与原有EX系列控制LAN的连接功能,可阶段性地进行升级。
根据客户的实际情况实现灵活架构系统的功能。
特点3
组态无需编写程序代码
刷新了日立过程自动化控制用语言SLC(Soft-Less Controller)的记述方式。 新的规格记述方式不需程序代码的编写便可实现自动控制功能。
规格记述方式
采用可编写控制软件的规格记述方式。
并能再利用所需部分,对于提高组态效率做出贡献。
1. 顺控组态软件(时序图方式)
2. 回路控制编写软件
监视、控制功能组态软件
除了回路控制和序列控制组态软件,还继承了以前EX系列采用的下列监视、控制功能组态软件。
规格
| 项目 | 规 格 | ||
|---|---|---|---|
| 型号 | EX-N01 | ||
| 站数 | 操作员工作站(POC) | 16台(POC和终端服务器的合计) | |
| 主控制器(MLC) | 32台 | ||
| 操作员工作站 | 辅助操作员工作站 或瘦客户机操作员工作站 |
1台/POC、或8台/终端服务器 | |
| 打印机 | 1~4台/POC、或终端服务器 | ||
| 监视、操作规模 | 计量仪表显示标签数 | 回路 | 24,576 |
| 流程 | 4,096 | ||
| 顺控 | 10,240 | ||
| 阀/马达 | 31,744 | ||
| 趋势显示数 | 实时趋势 | 6,144 | |
| 批趋势 | 2,048 | ||
| 图形画面数 | 2,000 | ||
| 配方管理 | 配方数 | 2,000 | |
| 数据数/配方 | 2,000 | ||
| 配方库数 | 16 | ||
| 报表 | 制程数 (定时报告/批报告) |
24/24 | |
| 报告数 | 256 | ||
| 数据收集数 | 2,000/制程 | ||
| 操作指南数 | 64,000 | ||
| 用户报警数 | 64,000 | ||
| 项目 | 规 格 | |
|---|---|---|
| 型号 | MLC-N01 | |
| 运算部规格 | CPU:32位 微机处理器 | |
| 内存:64MBECC(电池备份10天) | ||
| 瞬停识别功能:有 | ||
| 选项:运算部的冗余化 | ||
| 1台控制器的控制规模 | 模拟输入 | 768 |
| 模拟输出 | 768 | |
| 数字输入 | 4,000 | |
| 数字输出 | 4,000 | |
| 控制/监视回路 | 768 | |
| 流程数 | 128 | |
| 顺控图 | 320 | |
| 定时器计数器 | 1,000 | |
| 阀、马达 | 992 | |
